廢水處理中MBR膜組件設計及清洗注意事項
- 2018-11-27
- 5923
- 無錫錫云環保科技有限公司
MBR膜廢水處理法現在應用越來越廣泛,以其穩定清澈的出水備受關注,但維護的工作量也使很多廠家頭疼;那么要想在使用中盡量減少維護工作強度,在MBR膜組件設計階段及清洗就需要注意以下幾個問題。

一、哪些廢水不適合用MBR膜法?
MBR膜廢水處理法不是萬能的,它屬于微濾膜,是按能通過的顆粒物粒徑來定義的;所以,對于它來講堵塞問題是關鍵,一些易結垢、含油類物質和粘稠性物質較多的廢水,建議不要采用MBR膜法。
不適合MBR法的廢水類型有:乳化液/研磨液/淬火液/冷卻液廢水、表面活性劑廢水、石油類廢水、脂類廢水(有預處理措施除外)。
二、MBR的品牌及相應的數量確定:
決定了用MBR膜,那么下一步是決定用什么牌子,目前,MBR膜的質量進口和國產的差距還是很大的,雖然國產品牌通過增加膜絲數量、減少通量設計量也可以滿足需要,但相應的問題接踵而至。
從價格方面,進口膜約為國產膜的3~5倍,在價格可以接受的前提下,盡量采用進口膜,三菱和精工的膜片都不錯,當然,國產膜在保證足夠的設計余量的前提下還是可以的,重要的是設計人員要跟供應商做好深入的技術溝通,設計通量方面,一般國產膜廠家出廠的設計通量已經留了足夠的余量,但設計人員還是要再增加余量,個人認為增加50%以上,比如筆者曾經設計過一個小水量廢水,MBR選用國產品牌,但設計MBR用量是標準量的10倍,到現在2年時間未進行清洗,一直在正常使用,出水COD維持在30mg/L以下。
出現的平板膜抗污染性能普標優于絲狀膜;平板膜分為PVDF材質和PTFE材質,PTFE的抗污染性能更強,目前只有進口產品,以日本的性能更佳;膜的設計通量參考供應商提供的數據。

三、MBR膜組件的設計:
1、把膜片拼裝在一起形成一個膜組件,特別注意的是,膜片與膜片之間間距要足夠大,有效距離要大于100mm(軸心距大于140mm),如果膜片本身膜絲密度大,那么有效間距要適當放寬,這樣做的目的是保持沖洗氣流順暢到達頂部膜絲,也可以減少膜絲之間的板結和截留物,減少膜組件的清洗頻率;平板膜的間距只要60~80mm就可以了;太大的間距導致占用空間太大;
2、膜片橫向和豎向裝都可以,具體取決于安裝的空間;橫向裝時,膜絲保持微下垂,下垂幅度保持在10mm,也可以這樣說,在保證膜絲不受拉力的前提下,盡量直,這樣膜絲和膜絲之間就不會留有太多的雜物;推薦使用豎向安裝的方式。
3、不能把膜組件做的很大,因為太大的膜組件,其安裝密度就會大,同樣的攪拌空氣量對它來講卻顯不足,而且在膜片上積累很多包裹物的時候,就需要對膜片進行噴洗,用高壓水槍或自來水,安裝太密會讓你很難沖到內層膜片,建議單個膜組件處理量不要超過1.5m3/hr。
四、MBR曝氣裝置的設計要點:
1、 曝氣裝置可以固定在池底(需要做膜組件承托架和膜組件滑入導軌),也可以跟膜組件做在一起,各有優劣,曝氣管的位置要做精心考慮,采用DN20穿孔管,每個膜片間隙對應一路穿孔管,穿孔大小Φ2.0mm,穿孔間距100mm,相鄰兩路管穿孔位置交錯穿插,孔口做單排垂直向上,有很多雙排、斜向下的做法,個人認為不可取,沉降的污泥不會對孔口產生堵塞。
2、 曝氣量的大小進行粗略估算,根據經驗數字,按照汽水比24:1即可(常規池深3.5m),風機排風壓頭選型比液位高0.01Mpa;風機出口設置泄氣閥,泄氣管口徑全開能卸掉70%的空氣量即可,泄氣口上加裝消音器,這套裝置用來控制生化槽中的DO值以及保護風機。
3、 每個膜組件曝氣都設置單獨的調節閥,同時整個生化槽的充氧曝氣要另外做單獨的控制閥,用微孔充氧曝氣裝置,確保能靈活調整攪拌空氣量和充氧空氣量。
4、 MBR池DO控制玨佳為2.5~5之間,正常液位約為3ppm,在液位高低不同時,DO也會有變化,不宜長時間超過5.0ppm。
五、MBR抽吸泵的設計要點:
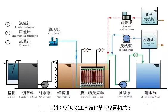
1、 有條件的情況下,盡量每個膜組件配1臺泵,這樣方便觀察判定每個膜組件的狀態(壓力和通量),但多個膜組件共一臺也可以,在每個膜組件吸水管路上裝流量計。
2、 抽吸泵盡量低于液位安裝,越低越好,在膜組件正常狀態下,靠虹吸也是可以出水的,如果MBR池是地下池,那就做地下機房,確保抽吸泵能有足夠的吸程;低于MBR主要的參數是跨膜壓差,各品牌規定略有不同,一般不宜高于0.03Mpa,在這里跨膜壓差不一定等于真空表讀數,還要看泵的進水口高度和生化池液位的高度差,如果真空表的讀數為0.03pa,生化池液位比泵進水口高1m,那么此時的跨膜壓差為0.04Mpa;若泵安裝位置高于生化池液位1m,則此時的跨膜壓差只有0.02Mpa,公式就是:跨膜壓差=真空表讀數(取正)+(生化池液面高度-抽吸泵進水口高度)。
3、 抽吸泵出口管路一定要加裝透明流量計和取樣閥,透明的流量計就可以直觀的看到水質狀態,每個流量計前面或后面加調節閥,用來調節膜組件的出水量。
4、 電氣控制:一般設置MBR抽吸泵運行為13min運行,2min停止,能有效減少堵塞的頻率,具體啟動停止時間要征求廠家的意見,在電接點壓力表壓力超限時,能停泵并報警;抽吸泵要能與風機聯動,風機在停止狀態時,抽吸泵不工作

六、化學浸泡清洗:
1、 在有條件的情況下,為了減少工作強度,能實現整個膜組件的清洗,這就要求做好膜組件的出池入池定位,水管及氣管要做方便拆卸的活連接(氣管如果不與膜組件做在一起則氣管不用考慮),而且這個活連接要經久耐用,個人建議用優質法蘭連接或者采用著名品牌的雙由令球閥連接,膜組件的起落配套行車,能有效減輕勞動強度,行車貼牌500kg(實際可以做到1t的起重量)
2、 化學浸泡槽要做3個,大小要膜組件放進去綽綽有余,高度在淹沒膜絲之后再留500mm超高,每個浸泡槽要做好穿孔曝氣管道及其保護平臺;
浸泡槽總深度=池底平臺高度+膜組件底部到上層膜絲的高度+500mm超高。
3、3個浸泡槽邊上要設置2個儲液桶,其容量要大于浸泡槽的有效容積,用來將清洗藥液重復利用。
4、每個浸泡槽要配套1臺塑料排污泵,用來將藥液從浸泡槽中移送到儲液桶或排放。
5、要考慮洗過之后的廢液的處理方式,NaOH可以當作藥劑加入到系統中,NaClO經過澄清處理直接排放或儲存回用即可,檸檬酸可以慢慢投加到生化處理系統中。
6、每個浸泡槽的攪拌空氣量按照劇烈攪拌來設計,并安裝有調節閥。
7、浸泡槽要設有自來水加入管道,管道要粗,避免在自來水注水上浪費時間,注滿時間以10min為宜,參考數據,在自來水壓力2~3公斤時,DN50的自來水管流量約18~22m3/hr。
8、常用化學清洗藥劑及濃度:
NaOH(用來殺菌和清洗掉有機污染物):濃度1%~2%,浸泡時間>2h;
檸檬酸(用來除去無機結垢,沒有則省略):濃度2%,浸泡時間>2h;
NaClO(10%液體,用來深度殺菌,恢復膜絲過濾功能):濃度5%,浸泡時間>2h
酒精(95%工業級酒精)單片浸泡2min,用來恢復失水后的膜絲,未脫水則省略;
9、清洗步驟:水沖洗→水浸洗→堿液浸洗→檸檬酸浸洗→NaClO浸洗→水沖洗→復位。
10、注意,檸檬酸為有機酸,使用不受限制,但如果距離下次使用超過1個月,就會在儲存過程中發霉變質,建議一次性使用。
11、注意,每次清洗完需要檢查膜絲斷絲,對于斷絲單根打結處理。
七、在線反沖洗:
1、 首先不要對在線反沖洗抱有太大依賴,MBR的反沖洗跟傳統意義的反沖洗的效果不同,MBR的正常堵塞大部分是由微生物在膜絲內部的滋生繁殖引起的,而由顆粒物引起的硬堵塞占很小的分量。
2、 但在線反沖洗還是要加,用來應對非正常堵塞的情況,比如污泥狀態惡化、MBR抽吸泵流量被誤操作調的很大或進入了微小顆粒物,引起了硬堵塞,反沖洗還是很有效果的。
3、 在線反沖洗由PLC自動控制,每天一次(前提是采購的膜片支持在線反沖,不要不支持而卻做了,造成膜絲孔徑擴大),反沖用的水至少是自來水,末端裝自來水過濾器,過濾精度需達到50μm,反沖水量約正常過濾通量的3~5倍,壓力不要超過2.5公斤,否則會對膜絲造成損壞,可以直接由自來水管路接入,不用裝加壓泵,但務必要裝壓力表和流量計。
- 上一篇:化工高鹽廢水處理技術方法
- 下一篇:電鍍廢水零排放處理如何解決?

















網站首頁
產品中心
新聞資訊
一鍵撥打